0부터 첫 드롭쉬핑 판매까지 – 완전 실전 가이드 (AI 도구 추천 포함)
제1장: 서론 – 왜아직첫판매가나오지않았을까?
당신은 이미 수십 개의 드롭쉬핑 강의 영상을 시청하고, 수많은 “핫 아이템 리스트”를 저장하고, Shopify 계정도 만들고, 광고 계정까지 열었을지 모릅니다. 그럼에도 아직 판매가 나오지 않았다면?
영상 제작자는 도입부에서 많은 초보자들이 겪는 공통적인 문제를 짚고 넘어갑니다:
“무의미한 정보의 늪에 빠져 있고, 실제 실행은 전혀 하지 않는다.”
그 역시 페이지를 수정하고, 소프트웨어를 테스트하며, 쓸모없는 디자인 작업에 시간을 허비했던 과거를 고백합니다. 하지만 실행 단계를 정리하고, 핵심에 집중하며, 수익 전환의 전환점을 맞이하게 됩니다.
우리가 진짜로 필요한 것은 다음과 같습니다:
· ✅ 올바른 순서로 구성된 실행 단계
· ✅ 효율적인 도구 조합
· ✅ “적게 하지만, 강력하게”라는 사고방식
이 글은 바로 그 목적을 위해 만들어졌습니다.
제2장: 드롭쉬핑이란무엇인가요? – 초보자도쉽게이해할수있는설명
드롭쉬핑(Dropshipping)은 재고 없이 제품을 판매하는 사업 모델입니다. 물건을 미리 사서 보관할 필요가 없고, 창고도 필요 없습니다. 심지어 포장과 배송도 직접 하지 않습니다.
전체흐름은다음과같습니다:
1. 온라인 (예: AliExpress)에서 시장성이 있어 보이는 제품을 찾습니다. 예: $20짜리 휴대용 착즙기
2. 이를 내가 만든 쇼핑몰에 업로드합니다. 예: 가격을 $50로 책정
3. 고객이 내 웹사이트에서 주문하면, 내가 AliExpress에서 그 제품을 대신 주문하고, 공급업체가 고객에게 직접 배송합니다.
4. 중간 마진 (예: $30)에서 광고비 (예: $10)을 제외한 나머지 $20이 내 순수익입니다.
핵심 요약: 당신은 오직 “상품 업로드 + 홍보”만 담당하면 되고, 나머지는 모두 공급업체가 처리합니다.
왜이렇게간단해보이는구조인데도많은사람들이실패할까요?
시장이 바뀌었기 때문입니다. 2020년엔 단순한 이미지 광고로도 팔리던 시대였지만, 지금은 경쟁이 훨씬 치열해졌습니다. 2025년에 드롭쉬핑으로 성공하려면 다음 요소들을 숙지해야 합니다:
· 🎥 영상 콘텐츠 제작 – 짧은 영상 없이는 노출되지 않습니다.
· 🎨 차별화된 시각 표현 – 제품이 겹치지 않아야 합니다.
· ⚙️ 자동화 도구 사용 – 시간을 절약합니다.
· 🔍 독창적인 제품 선정 전략 – 유행을 따라가지 말고 자신만의 기준을 만드세요.
이 글은 여러분이 진짜 첫 걸음을 뗄 수 있도록 도와줄 것입니다.
제3장: AI로스토어만들기 – Shopify 첫매장 20분만에구축하는법
영상 속 유튜버는 코딩 없이, 디자인 지식 없이도 AI 도구만으로 Shopify 매장을 만드는 과정을 상세히 설명합니다.
1단계: 전용링크로접속

해당 링크를 통해 Droplify Builder로 이동하면, Shopify와 1클릭 연동이 가능합니다.
2단계: 기본정보입력
· 이메일, 비밀번호, 이름 등의 정보를 입력 후 Next 클릭
3단계: 판매할제품카테고리선택 (Niche)

· 반려동물 용품 → Pet
· 피트니스 제품 → Fitness
· 아직 정하지 못했을 경우 → I’m not sure 선택 가능
4단계: 홈페이지배너스타일선택

· 시스템에서 여러 배너 템플릿을 제공하며, 제품 컨셉에 맞는 것을 선택할 것을 추천
추천 도구:Pic Copilot의 배너 이미지 생성기
Pic Copilot에서 반려동물 틈새 시장을 위해 제작한 홈페이지 배너 - 따뜻한 톤, 할인 라벨이 있는 깔끔한 배경

5단계: Shopify 계정연결
· Shopify 공식 등록 페이지 접속
· 위에서 입력한 이메일로 계정 생성 후 무료 체험 시작 (3일 무료 + 이후 $1/월 요금제)
· 신용카드 혹은 Paypal 연결
6단계: 자동사이트구조생성
· AI가 자동으로 홈페이지, 카테고리 페이지, 제품 페이지, 고객 지원 페이지 등을 구성함
· 플레이스홀더 상품과 운영 기본 정보 자동 삽입됨
7단계: 자동주문처리시스템(AutoDS) 연결
· 회원가입 → Shopify 채널 선택 → 스토어 연동
· Basic 요금제 ($0.99 체험) 추천
· AliExpress 또는 Amazon 링크를 불러와 자동 발송, 가격 동기화, 배송 추적 가능

동기화된 제품 목록, 주문 상태 및 추적 열을 보여주는 AutoDS 바인딩 페이지 인터페이스
8단계: Shopify 비밀번호해제및사이트공개
· Shopify 관리자 페이지 > Online Store > Preferences 이동
· 주소 기입 후 “비밀번호 보호 제거” → 스토어 온라인 상태로 전환
결과: 이 8단계를 따라 하면 단 20분 내에 첫 전자상거래 스토어가 완성됩니다.
제4장: 잘팔리는제품선정의 4가지기준 (실전사례포함)
온라인 매장을 만들었다고 끝이 아닙니다. 실제로 상품을 팔기 위해서는, 잘 팔릴 수 있는 제품을 고르는 것이 핵심입니다. 영상 속 유튜버는 오랜 테스트와 실패 끝에, 성공적인 제품 선정의 4가지 핵심 기준을 정리했습니다.
1. Wow Factor – 시선을사로잡는놀라움
Wow Factor는 크게 두 가지로 나뉩니다:
· 문제 해결형: 고객의 고통 포인트를 해결하는 제품
o 예: 미끄럼 방지 고양이 화장실 매트, 한 번 누르면 자동 분사되는 소독기
· 시각 충격형: 한눈에 “와!” 소리가 나는 비주얼 중심 제품
o 예: 공중에 떠 있는 LED 지구본, 접이식 면도기, 자동 거품 세정기
💡 팁: 시각 충격형 제품은 TikTok 등 숏폼 영상에 특히 강력하며, 빠른 편집과 역동적인 음악과 함께 효과적입니다.
2. 작고가벼운제품 – 전세계배송에유리
많은 초보 셀러는 배송비의 중요성을 간과합니다. 유튜버는 다음 기준을 충족하는 제품을 추천합니다:
· 한 손에 쥘 수 있는 크기
· 일반 봉투나 플라스틱 포장에 넣을 수 있는 무게
추천 제품 예시:
· ✅ LED 조명 거울, 카드형 스마트폰 거치대, 미니 마사지건
· ❌ 도자기 식기, 가구류, 무거운 가전제품
3. 콘텐츠생산에유리한제품 – 영상만들기쉬운가?
2025년 드롭쉬핑의 핵심 경쟁력은 짧은 영상 콘텐츠 생산 능력입니다. 어떤 제품을 선택하든, 그것이 영상으로 ’바이럴’될 수 있어야 합니다.
추천 포인트:
· 언박싱(개봉기), 사용 장면, POV 시점 촬영이 쉬운 제품
· 호기심, 만족감, 육아 감성을 자극하는 제품
예시:
· ✅ 지퍼를 당기면 불이 켜지는 램프, TikTok 인기 미니 칼 세트, 3초만에 얼음볼 만드는 몰드
추천 도구:Pic Copilot – 실내 공간 장면 이미지 생성
4. 경쟁도 – 포화시장이라도새로운타겟으로접근하라
많은 사람들이 “이미 경쟁이 심한 제품은 하지 마라”고 말하지만, 유튜버는 다르게 말합니다:
“포화된 제품도 새로운 타겟으로 마케팅하면 다시 팔 수 있다.”
예시: 휴대용 착즙기 - 기존 마케팅: 헬스 보충용 → 경쟁 심함 - 새로운 타겟팅: 젊은 엄마의 이유식 제작 도구 → 시장 변화
전환 포인트:
· 🎯 대상 고객: 피트니스 → 엄마
· 📝 카피 문구: 단백질 보충 → 빠른 이유식 만들기
· 📸 이미지 스타일: 헬스장 → 아기 띠 + 주방 장면
Pic Copilot 추천 기능: - 모델 스킨톤 변경 기능 – 다양한 인종 모델을 활용한 이미지 생성
Pic Copilot 모델 다양성 쇼케이스 - 주방에서 아기용 블렌더를 사용하는 아프리카계 미국인과 아시아계 부모

좋은 제품을 고르는 것만큼, 그 제품을 어떻게 “보이게” 하느냐도 중요합니다.
제5장: 무료제품소싱전략 – TikTok과 Instagram으로인기상품찾기 (정밀편)
제품 소싱은 단순히 리스트를 긁어오는 것이 아니라, 실제 사람들이 사고 있는 제품을 ‘콘텐츠 속에서’ 발견하는 것이 핵심입니다. 이 장에서는 TikTok, Instagram 등의 소셜미디어 피드를 ’데이터베이스’처럼 활용하여 유망 제품을 무료로 발굴하는 3단계 방법을 소개합니다.
1. 알고리즘훈련 (Feed Conditioning)
핵심 원리: TikTok과 Instagram 알고리즘은 사용자의 ’반응’에 따라 피드를 구성합니다. 의도적으로 제품 중심 콘텐츠에 반응하면, 점차적으로 유사 콘텐츠를 더 많이 보여주게 됩니다.
실행 가이드: 1. TikTok 또는 Instagram 앱 실행
2. 다음 키워드로 검색:
- TikTok made me buy it
- Amazon finds
- 개별 제품명 + review
3. 제품 관련 영상이 보이면:
- 좋아요 누르기 ❤️
- 댓글 달기 💬
- 저장 or 3초 이상 시청 ⏱️
- 프로필 방문 후 콘텐츠 더 보기
팁: 일상 피드와 섞이지 않도록, 제품 소싱 전용 계정을 하나 새로 만드는 것을 추천합니다.
2. 브랜드역추적 + 실판매분석
피드에서 괜찮은 제품을 발견했다면, 바로 해당 계정과 브랜드를 역추적해보세요.
예시 절차: - 계정 설명 확인 → 브랜드 계정인지, 리셀러인지 분류
- 댓글 탐색 → 구매 링크 or 외부 링크 유도 확인
- 구글 검색: 브랜드명 + “Shopify” 또는 “Amazon” 키워드로 웹사이트 찾기
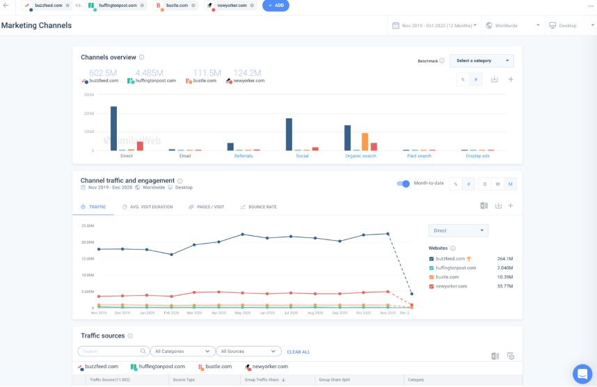
Shopify 웹사이트를 찾을 수 있다면 BuiltWith, SimilarWeb 등의 도구를 사용하여 트래픽, 인기 카테고리, 가격 범위를 확인할 수 있습니다.
Ø SimilarWeb을 예로 들어 보겠습니다.

(인터페이스중앙에서 "시작하기: 웹사이트디지털성과최적화"를클릭합니다. 도메인이름을입력하고 "시작"을클릭하여다음분석페이지로이동합니다.)

(스크린샷에는 "총방문자수", "방문기간", "이탈률", "방문당페이지수"와같은주요지표와시간추세선, 주간/월간전환지원기능이표시됩니다.)

(스크린샷에는다양한채널(직접, 검색, 소셜등)의 "채널개요"와트래픽추세차트가표시되어있어채널기여추세를분석하는데명확하고편리합니다.)

(여기에는대상웹사이트와경쟁도메인의트래픽점유율, 주별변화및두번째와세번째예시이미지의 "트래픽점유율" 섹션에해당하는기타정보를보여주는원형차트또는표가포함됩니다.)
3. 광고분석 – Facebook 광고라이브러리추적
인플루언서가 아닌 ’실제 광고 비용을 쓰는 판매자’는 어떤 제품을 밀고 있을까요? 이건 Facebook의 공식 광고 데이터베이스를 통해 확인 가능합니다.
방법: - Facebook Ad
Library에 접속
- 특정 브랜드명 검색 or 키워드 입력 (예: posture corrector)
- 국가/언어/광고 형식 필터 적용 가능

검색창 + 광고 카테고리 선택: 키워드나 광고주 이름을 입력하고 "모든 광고"를 보거나 특정 카테고리(예: 정치, 고용, 신용 등)를 선택할 수 있습니다.

필터 패널: 오른쪽 상단의 "필터"를 클릭하면 언어, 국가/지역, 플랫폼(Facebook/Instagram/Messenger 등), 크리에이티브 유형, 광고 상태, 게재 기간별로 추가로 필터링할 수 있습니다.

광고 목록 표시: 검색 후 적합한 광고가 표시됩니다. 각 광고의 "광고 세부정보 보기"를 클릭하면 광고 소재, 게재 플랫폼, 시작 시간, 잠재고객 정보 등의 세부정보를 확인할 수 있습니다.
Ø 왜 효과적일까요? 실제로 상품을 판매하는 판매자만이 대규모 광고에 비용을 지출하기 때문입니다. 그리고 그들의 제품 선택 논리를 직접 참고할 수 있습니다.
4. Pic Copilot로콘텐츠테스트
흥미로운 제품을 발견했을 때, 그 제품이 내 시장에서도 먹힐지 미리 시각화로 테스트할 수 있습니다.
활용 예시: - 제품 이미지 → 주방, 욕실, 거실 등 현실 배경에 삽입
- 다양한 인종/연령 모델로 변경 → 타겟 맞춤
- 광고용 썸네일 생성기로 CTR 예측 가능 썸네일 제작

Pic Copilot은 다양한 광고용 이미지와 배경을 자동으로 생성해 A/B 테스트용 시각자료를 제작할 수 있습니다.
Ø 소셜 피드는 움직이는 시장 조사 도구다. 콘텐츠를 ’수동적으로 소비’하지 말고, ’능동적으로 분석’하라.
Ø
제6장: 콘텐츠가핵심 – 영상과이미지로전환율높이기
좋은 제품을 골랐더라도 콘텐츠가 부족하면 판매는 일어나지 않습니다. TikTok, Instagram Reels 등 숏폼 영상이 유입을 지배하는 지금, 영상과 이미지 콘텐츠는 제품과 고객을 연결하는 첫 번째 다리입니다.
이 장에서는 두 가지 축을 중심으로 설명합니다: 1. 영상 콘텐츠는 어떻게 만들면 좋을까? 2. 이미지 콘텐츠는 어떤 포맷이 효과적일까?
그리고 이를 AI 도구(Pic Copilot 등)와 함께 어떻게 효율적으로 구현할 수 있을지 다룹니다.
1. 영상콘텐츠전략 – 직접촬영전테스트부터시작하라
방법 1: 기존콘텐츠리믹스로빠르게 A/B 테스트
이미 TikTok이나 Instagram에 업로드된 유사 제품 콘텐츠를 수집해 편집하여 테스트 콘텐츠로 활용할 수 있습니다.
실행 순서: - TikTok, Instagram, AliExpress 등에서 관련 영상 다운로드 (SSSTik, SnapInsta 등 사용) - 여러 클립을 결합 후: - 훅(초반 문구) 바꾸기 - 자막 스타일 변경 - 내 제품명, 로고 삽입
추천 도구: - CapCut 템플릿 (무료, 모바일 편집 용이) - ElevenLabs (AI 보이스오버) - Clipchamp (초보자용 웹기반 영상 편집)
⚠️ 참고: 이 방식은 초기 제품 테스트에만 사용하고, 광고나 장기 콘텐츠에는 원본 촬영을 권장합니다.
방법 2: Pic Copilot + 영상합성도구활용
제품 사진만 있어도, 영상처럼 보이는 콘텐츠를 만들 수 있습니다.
활용 방법: - Pic Copilot – 광고용 영상 이미지 생성기사용 - 움직이는 GIF 형태의 시연 장면 제작 (ex: 자동 거품 세정기 사용 장면) - 모션 추가 가능한 배경 이미지로 TikTok 커버 제작
위 이미지는 Pic Copilot에서 생성한 GIF 형태의 데모 장면입니다. 실제 촬영 없이도 영상 느낌을 줄 수 있습니다.
2. 이미지콘텐츠전략 – 단순한제품컷보다 ’이야기있는이미지’가클릭을유도한다
흰 배경 위 제품 컷만으로는 경쟁력을 갖기 어렵습니다. 실사용 장면, 감정 전달 이미지, 브랜드 톤이 통일된 시각 전략이 필요합니다.
주요이미지유형및역할
이미지 유형 | 활용 목적 | 생성 방법 |
메인 이미지 (흰 배경) | 목록 클릭 유도 | Pic Copilot or 촬영 |
상황 이미지 (사용 장면) | 실생활 연출, 설득력 | Pic Copilot Scene Generator |
감정 이미지 (사람 + 제품) | 공감 유도 | Pic Copilot 모델 스왑 기능 |
썸네일 이미지 (영상용) | TikTok/Facebook/Instagram 광고용 | Pic Copilot 썸네일 생성기 |

거실에서 목 마사지기를 사용하여 휴식을 취하는 여성의 Pic Copilot 라이프스타일 이미지 - 따뜻한 톤, 아늑한 느낌
3. 시각콘텐츠조합전략 – 플랫폼별구성세트만들기
하나의 제품에 대해 콘텐츠를 여러 세트로 구성하면 다양한 채널에서 재활용이 가능합니다.
예시 조합: - TikTok 영상 1편 + 변형 2편 (총 3편) - Facebook 광고용 이미지 3장 (메인, 감정, 상황) - Shopify 상품 상세 이미지 5장 + GIF 1개
Pic Copilot 추천 기능: - 브랜드 스타일 통일 템플릿 - 동일한 글꼴, 필터, 색상 톤을 유지하며 시각 자산 자동 생성
이 기능은 전체 콘텐츠에서 일관된 브랜드 감성을 유지할 수 있도록 도와줍니다.
제7장: 트래픽확보전략 – 무료채널과유료채널완전분석
아무리 좋은 콘텐츠가 있어도, 그것을 누가 보느냐가 없으면 판매로 이어지지 않습니다. 이 장에서는 드롭쉬핑에서 가장 많이 사용하는 트래픽 경로인 무료(Organic) 과 유료(Paid) 방법을 완전히 분해하여 비교합니다.
1. 무료유입전략 (Organic) – 콘텐츠로신뢰와유입을쌓아라
적합한 플랫폼: - TikTok - Instagram Reels - YouTube Shorts
실행 방법: - 하루에 짧은 영상 콘텐츠 1~2개 게시 (제품 사용법, 언박싱, 후기 등) - 4~5시간 간격으로 업로드하여 알고리즘 최적화 - 해시태그 사용: #TikTokMadeMeBuyIt #언박싱 #생활템 등 - 브랜드명과 동일한 사용자명으로 운영 - 프로필에 제품 링크(Shopify 등) 삽입
장점: - 비용 없음 - 콘텐츠를 반복적으로 테스트 가능 - 브랜드 신뢰도 증가

Pic Copilot에서 생성한 썸네일 - 소파에 앉아 어깨 마사지기를 사용하는 여성, 굵은 한국어 캡션에 "오늘 피로 끝"이라고 적혀 있음
2. 유료유입전략 (Paid) – 빠르게검증하고판매전환시키기
활용 플랫폼: - Facebook Ads / Instagram Ads - TikTok Ads (계정 인증 필요)
Facebook 광고 설정 예시: - 캠페인 목표: 전환 또는 구매 - 예산 설정: 하루 $50~100 / 5~7일 테스트 - 타겟: 미국, 캐나다, 영국, 호주 / 나이: 18~65세 전 범위 - 제외 조건: 180일 내 구매자 제외
소재 구성: - 1~3개 영상 광고 + 서로 다른 문구 버전 + 버튼 “지금 구매하기”
TikTok Ads의 특징: - 영상 기반으로 클릭 유도력이 강함 - 감성적/즐거운 콘텐츠가 잘 먹힘 - 콘텐츠가 광고처럼 보이지 않아 거부감 낮음
추천 도구: - Pic Copilot A/B 이미지 생성 → 클릭률 높은 시각소재 확인 - Pic Copilot 모델 다양화 기능 → 국가별 맞춤 시각 이미지 생성

동일한 자세 교정 벨트를 사용하는 3가지 다른 민족의 모델이 등장하는 Pic Copilot 광고 세트
3. 전략선택팁
상황 | 추천 전략 |
예산 부족, 콘텐츠 가능 | 무료 유입 (Organic) 중심 |
빠른 검증, 빠른 주문 원함 | 유료 유입 (Paid) 활용 |
콘텐츠 자산 축적 → 광고 활용 | 병행 전략 (Best Practice) |
콘텐츠로 탐색 유저를 만들고, 광고로 구매 유저로 바꾸는 것이 가장 효율적인 조합입니다.
제8장: 전환율최적화전략 – 장바구니포기복구, 고객재방문유도, 시각설득력향상
유입은 시작일 뿐입니다. 진짜 성과는 방문자가 구매로 이어지느냐에 달려 있습니다. 이 장에서는 실제로 구매 전환을 높이기 위한 전략을 3가지 핵심 카테고리로 나눠 설명합니다.
1. 장바구니포기복구시스템
고객이 제품을 장바구니에 담았지만 결제를 하지 않고 떠난 경우, 자동 알림 시스템을 통해 복귀를 유도할 수 있습니다.
기능 요약: - 미결제 주문 자동 인식 - 문자 혹은 이메일로 결제 유도 메시지 전송 - 쿠폰 자동 삽입 기능 지원
문자(SMS)는 이메일보다 오픈율이 높아 효과가 뛰어납니다.
2. 상세페이지시각설득력개선
많은 고객이 상세 페이지에서 이탈하는 이유는 신뢰 부족과 시각적 혼란입니다. 다음 요소를 강화해야 합니다:
· ✅ 실제 착용/사용 이미지 (모델 이미지)
· ✅ 주방/욕실/사무실 등 상황 배경 이미지
· ✅ 썸네일~상세페이지 시각 톤 통일
활용 도구:Pic Copilot - 모델 스왑 기능 → 인종 다양화 - 상황 이미지 생성기 - 브랜드 스타일 자동 적용
위 이미지는 아침 식탁 배경에서 사용 중인 휴대용 블렌더를 보여줍니다. 사용자 몰입도를 높여 구매 가능성을 상승시킵니다.
3. AI 기반고객맞춤메시지자동화
24시간 내내 고객을 응대하기 어렵지만, AI는 가능합니다.

기능 요약: - 웹사이트에서 반복 방문 or 장바구니 담기 → 고의도 고객 자동 태깅 - 문자 or 이메일로 자동 쿠폰, 후기 콘텐츠, 리마인더 전송 - ROI 측정 기능 내장 (회수 매출 시각화 가능)
AI 자동화 도구는 수작업을 줄이면서도 전환율을 지속적으로 높이는 핵심 장치입니다.
결론: 링크모음 + 지금실행하세요
완벽을 기다리지 말고, 지금 실행하세요. AI + 실행력 = 드롭쉬핑 성공 공식입니다.
실전링크모음
제품 선정, 콘텐츠 제작, 광고 집행, 전환율 최적화까지 – 지금, 여기서 시작하세요.
가상 착용
AI 모델 교체
패션 동영상
제품 아바타
손에 든 상품 보기
액세서리 가상 착용
AI 배경생성
스타일 복제
워터마크 제거
AI 템플릿
이미지 번역
AI 더빙
AI 신발 가상 피팅
AI 아바타
배경 제거
AI 그림자
이미지 확대기
이미지 향상기